全國服務熱線:
185-6872-3509
地址:河南省新鄉縣小冀鎮興隆路
如您對產品有任何問題,可以馬上聯系我們
詳情介紹
產品簡介:
GZT型振動給料機又叫棒條給料機,是一種均勻輸送大塊物料的給料機,采用雙偏心軸激振器,能承受大塊物料的沖擊,給料產量大。該棒條給料機特別適用于水電行業,建筑石料,金屬礦石等粗碎前的給料用。誠信振動生產的振動給料機系列可分為鋼板結構和篦條結構,鋼板結構的給料機多用于砂石生產線,將物料全部均勻地送入破碎設備中;而篦條結構的給料機,可對物料進行粗篩分,使系統在配置上更經濟合理。
工作原理:
GZT系列振動給料機新型振動電機驅動,該系列振動給料機用于粗破碎機前的均勻給料,同時由于棒條篩面的作用,又能除掉泥土等細小物料,達到預先篩分的功能,能夠提高粗碎能力。該系列振動給料機新型振動電機或激振器激振,框架式環槽鉚釘鉚接,錳鋼制造的護板和棒條,結構堅固,強度高,耐沖擊,耐磨損,使用維護方便。
產品優點:
1. 適應大塊物料給料機,給料能力大,并且給料連續、均勻。
2. 激振力比較小,振動平穩,工作可靠,使用壽命長。
3. 該機機構簡單,使用維護方便。
4. 采用封閉式機身可以防塵。
安裝與維護
1. 給料機如用于配料、定量給料時,為保證給料的均勻穩定,防止物料自流應水平安裝,如進行一般物料連續給料,可下傾10°安裝。對于粘性物料及含水量較大的物料可以下傾15°安裝。
2. 安裝后的給料機應留有20mm的游動間隙,橫向應水平,懸掛裝置采用柔性連接。
3. 空試前,應將全部螺栓堅固一次,尤其是振動電磁的地腳螺栓,連續運轉3-5小時,應重新緊固一次。
4. 試車時,兩臺振動電機必須反向旋轉。
5. 給料時在運行過程中應經常檢查振幅,電流及噪音的穩定性,發現異常應及時停車處理。
6. 電磁軸承每2個月加注一次潤滑油,高溫季節應每月加注一次潤滑油。
安全操作規程
1. 給料機應按規定的安裝方法安裝在固定的基礎上。移動式給料機正式運行前應將輪子用三角木楔住或用制動器剎住。以免工作中發生走動,有多臺給料機平行作業時,機與機之間,機與墻之間應有一米的通道。
2. 給料機使用前須檢查各運轉部分、膠帶搭扣和承載裝置是否正常,防護設備是否齊全。膠帶的漲緊度須在啟動前調整到合適的程度。
3. 皮帶給料機應空載啟動。等運轉正常后方可入料。禁止先入料后開車。
4. 有數臺給料機串聯運行時,應從卸料端開始,順序起動。全部正常運轉后,方可入料。
5. 運行中出現膠帶跑偏現象時,應停車調整,不得勉強使用,以免磨損邊緣和增加負荷。
6. 工作環境及被送物料溫度不得高于50℃和低于-10℃。不得輸送具有酸堿性油類和有機溶劑成份的物料。
7. 輸送帶上禁止行人或乘人。
8. 停車前必須先停止入料,等皮帶上存料卸盡方可停車。
9. 給料機電動機必須絕緣良好。移動式給料機電纜不要亂拉和拖動。電動機要可靠接地。
10. 皮帶打滑時嚴禁用手去拉動皮帶,以免發生事故。
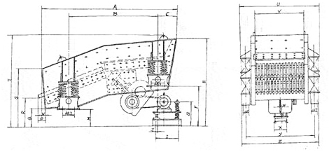
結構圖:


GZT(I)型系列棒條式振動給料機技術性能及參數
型號 | 大給料粒度 mm | 生產率 t/h | 偏心軸轉速r/min | 電機功率KW | 安裝傾角° | 機器重量 (不包括電機)kg | 料槽尺寸 | 機器外型尺寸 |
(長×寬)mm | (長×寬×高)mm | |||||||
GZT-380×95 | 500 | 96-160 | 500-714 | 11 | 0 | 4082 | 3800×960 | 3882×2177×2066 |
GZT-420×110 | 580 | 120-240 | 500-800 | 15 | 0 | 4740 | 4200×1100 | 4282×2400×2150 |
GZT-490×96 | 500 | 120-240 | 500-800 | 15 | 0 | 5351 | 4900×960 | 4957×2277×2150 |
GZT-490×110 | 630 | 120-280 | 500-800 | 15 | 0 | 5352 | 4900×1100 | 4950×2425×2031 |
GZT-590×110 | 630 | 350 | 750 | 22 | 0 | 6130 | 5900×1100 | 6000×2500×2150 |
GZT-600×130 | 750 | 400-560 | 500-800 | 22 | 0 | 7800 | 6000×1300 | 6082×2580×2083 |
GZT(II)型系列棒條式振動給料機主要技術參數
型號 | 工作面積(m2) | 盲板傾角 | 棒條傾角 ° | 雙振幅 mm | 振動方向角 ° | 大入料粒度 mm | 處理能力 t/h | 振動次數 次/分 | 電動機 | 功率 | |
盲板 | 棒條 | 型號 | kw | ||||||||
GZT0720 | 0.7 | 0.7 | 0 | 15 | 12 | 45 | 400 | 150-175 | 750 | Y160M-6 | 7.5 |
GZT0930 | 1.2 | 1.35 | 5 | 20 | 11 | 45 | 400 | 200-230 | 79-790 | YCT200-4B | 7.5 |
GZT1230 | 1.8 | 1.8 | 5 | 20 | 9 | 45 | 700 | 260-300 | 800 | Y160M-6 | 7.5 |
GZT1535 | 3 | 2.3 | 5 | 20 | 9 | 45 | 700 | 300-400 | 800 | Y160M-4 | 11 |
GZT1560 | 6 | 3 | 5 | 20 | 8 | 45 | 1000 | 400-600 | 800 | Y180M-4 | 22 |
-
承諾服務
管家式售后服務體系,真正讓你后顧無憂
-
質量認證
工程質量有認證,豐富的工程實踐經驗
-
實力過硬
深耕行業近十年,擁有行業主流技術
-
專注領域
振動設備研發、生產、銷售、服務于一體
篩分設備
雙層滾筒篩